Chủ tịch UBND tỉnh Cà Mau Huỳnh Quốc Việt vừa có thư tuyên dương 15 đơn vị có đóng góp nổi bật trong việc triển khai giải quyết thủ tục hành chính (TTHC), dịch vụ công trên môi trường điện tử, góp phần nâng cao chất lượng phục vụ người dân, doanh nghiệp.
Trong số các đơn vị được tuyên dương, có Sở Giao thông vận tải; Sở Khoa học và Công nghệ; Văn phòng UBND tỉnh; UBND các huyện U Minh, Phú Tân, Ngọc Hiển và UBND một số xã, phường, thị trấn.
![]() |
| Sở Khoa học và Công nghệ tỉnh Cà Mau là 1 trong 15 đơn vị được Chủ tịch UBND tỉnh Cà Mau gửi thư khen. Ảnh: PV. |
Nội dung thư nêu, Bộ Chỉ số chỉ đạo, điều hành và đánh giá chất lượng phục vụ người dân, doanh nghiệp trong thực hiện thủ tục hành chính, dịch vụ công theo thời gian thực trên môi trường điện tử theo Quyết định số 766 của Thủ tướng Chính phủ được triển khai thực hiện chính thức từ ngày 1/8/2022.
Theo đánh giá, đây là vấn đề mới, nhiều nội dung đòi hỏi phải có sự phối hợp chặt chẽ giữa các cấp, các ngành. Tỉnh Cà Mau gặp nhiều khó khăn, vướng mắc trong thời gian đầu triển khai thực hiện. Tuy nhiên, UBND tỉnh đã triển khai nhiều giải pháp, sáng kiến có tính đột phá, góp phần tháo gỡ những khó khăn, vướng mắc trong thực hiện TTHC, dịch vụ công theo thời gian thực trên môi trường điện tử.
![]() |
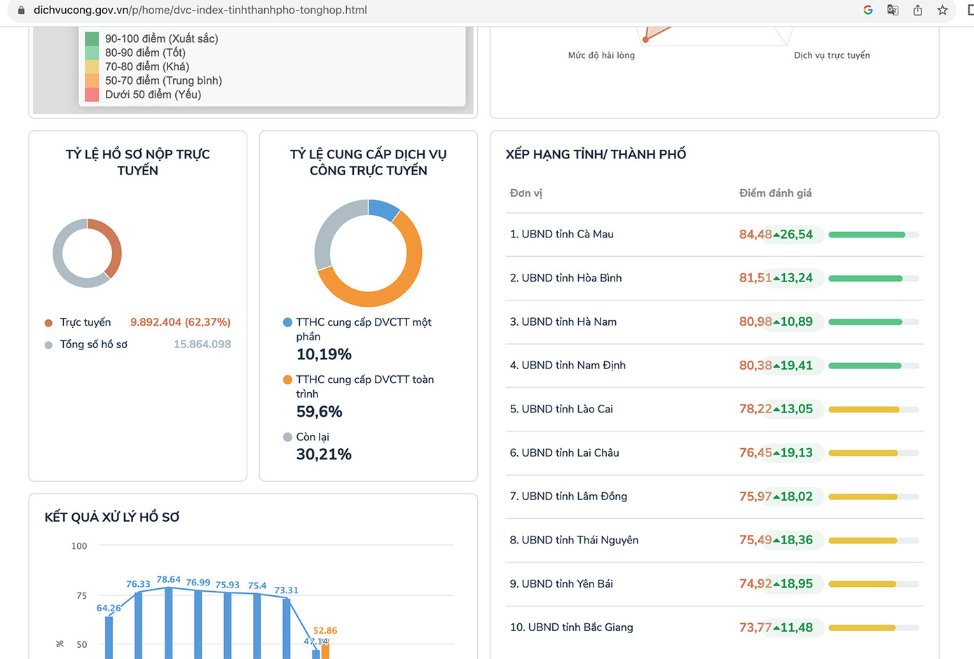
| Bảng xếp hạng chỉ số phục vụ người dân và doanh nghiệp trên Cổng dịch vụ công Quốc gia. Ảnh: PV. |
Sau thời gian triển khai thực hiện quyết liệt, các nhóm chỉ số theo Quyết định số 766 trên địa bàn tỉnh có sự cải thiện rõ nét. Kết quả đánh giá bộ chỉ số phục vụ người dân và doanh nghiệp trên cổng Dịch vụ công Quốc gia, tỉnh Cà Mau xếp hạng 1/63 tỉnh, thành phố trực thuộc T.Ư trong nhiều tuần liên tục.
“Kết quả này có sự đóng góp tích cực của các sở, ban, ngành tỉnh, UBND cấp huyện, cấp xã trong triển khai thực hiện TTHC, dịch vụ công theo thời gian thực trên môi trường điện tử”, thư tuyên dương của Chủ tịch UBND tỉnh Cà Mau nêu.
Chủ tịch UBND tỉnh Cà Mau đề nghị các cơ quan, đơn vị, địa phương trong thời gian tới tiếp tục phát huy kết quả đạt được, đồng thời khắc phục những khó khăn, hạn chế để thực hiện tốt hơn nữa nhiệm vụ được giao, góp phần duy trì thứ hạng bộ chỉ số phục vụ người dân và doanh nghiệp của tỉnh.

